青岛垚鑫智能科技有限公司
宣传

位置:北方有色 >

有色技术频道 >

> 废水处理技术

分类:
全部
矿山技术
冶金技术
材料制备及加工技术
环境保护技术
分析检测技术
 
全部
废水处理技术
大气治理技术
固/危废处置技术
土壤修复技术
地区:
全部
北京
天津
上海
重庆
河北
山西
辽宁
吉林
黑龙江
江苏
浙江
安徽
福建
江西
山东
河南
湖北
湖南
广东
海南
四川
贵州
云南
陕西
甘肃
青海
内蒙
广西
西藏
宁夏
新疆
其他
其他
展开
 
全部
其他

其他有色金属废水处理技术理论与应用

免费发布技术信息>>
切向流颗粒分离器和其方法

一种用于包含颗粒物质的流体的颗粒分离设备、用于处理来自加工厂的废水的处理系统和一种从流体分离颗粒的方法。处理容器具有用于注入包含颗粒物质的流体的入口和多个出口,所述多个出口用于一方面独立地排出分离自流体的上清液,另一方面独立地排出分离自流体的颗粒。外部环形处理区域用于接收从所述入口切向地注入到所述处理容器中的流体,并将所述流体引导成容器中围绕其中心轴线的横向层流。内部颗粒分离区域与外部处理区域连通,但是通过挡板与其分离,以允许注入的流体以保持流体的层流的径向汇聚的方式从横向流逐渐地进入。流体最终位于处理容器的中央,以便在内部颗粒分离区域中最佳地停留。挡板减少外部环形处理区域中的成角度流体运动对内部颗粒分离区域中的流体的影响。下部颗粒收集区域与外部处理区域和所述内部颗粒分离区域的下部连通,用于从具有较高比重的流体接收分离的颗粒。上部上清液分离区域与内部颗粒分离区域的顶部连通,用于从流体排出上清液以供提取。挡板具有从入口后面的其悬垂端打开并且跨越大约90°的扇形的凹入部分。

标签:
废水处理
其他 - 其他 来源:北方有色网 2023-03-19
具有复合细筛栅栏的箅子筛

一种用来筛分废水流的箅子筛,其包含有一框架、一第一栅栏、一第二栅栏、固定装置及一清理耙。第一和第二栅栏分别包含许多平行的、细长的第一及第二栅、每个栅各有一个顶端和一个底端。而第一栅在其间限定有上游空间,第一与第二栅栏顶部和底部支承分别与其每个栅的顶端和底端接合,第二栅栏底部支承覆盖一部分第一栅栏底部支承,固定装置用来将第一栅栏固定于框架上以及用来可分离地将第二栅栏装设在框架上。

标签:
废水处理
其他 - 其他 来源:北方有色网 2023-03-19
净化媒介剂组合物及其制备方法和用途

本发明涉及一种用作为净化媒介剂的组合物,其制备方法和用途。本净化媒介剂能减少常规重油,煤炭等燃料的副作用,使其燃烧完全,废气量减少,从而能起到节省燃料和不损害自然生态环境,此外,本组合物还能用于废油回收处理和废水处理。

标签:
废水处理
其他 - 其他 来源:北方有色网 2023-03-19
从含木质纤维素的生物质获得浆料的方法

本发明涉及通过从含木质纤维素的植物形式或植物局部形式的生物质中除去木质素获得浆料的方法,其中所述含木质纤维素的生物质在含烷醇胺的碱性介质中在蒸煮器中分解,并且溶解的木质素与获得的原浆分离,所述方法的特征在于,所述含木质纤维素的生物质不源自木材,并在低于约170℃的温度下在基于烷醇胺和水的分解媒介中分解,其中烷醇胺与水的重量比调节为80∶20至20∶80,并通过常规方法从废液中分离产生的原浆。所述方法特别有利于由一年生植物,特别是小麦秸秆,获得浆料。在催化剂特别是蒽醌催化剂的存在下进行分解有利地促进所述方法。随后可进行有利的漂白过程。所述方法的特征在于,特别是归因于所使用的烷醇胺的高回收率的高经济效益,并且产生对环境低损害的废水以及降低废物处理成本。本发明的方法设计产生高产率的纤维素,并很大程度地避免了烷醇胺的分解,特别是单乙醇胺(MEA)的分解。

标签:
废水处理
其他 - 其他 来源:北方有色网 2023-03-19
生物反应器系统
生物反应器系统 805     
 0

本发明是一种堆肥化生物反应器系统,其可以连续地接纳可生物降解的固体废物、废水和废气,其可以将这些可生物降解的废物自动降解成液体营养物和热能,并且将营养液体和热能自动供应到集成一体的水培系统或鱼菜共生系统。本发明连同集成一体的食品生长系统可以安装在诸如家庭阳台、家庭后院以及餐馆和食品工厂等场所,因此可以在废物回收再利用以及在废物源头生产在地消费的食品两方面,实现零里程的目标。它可以完全回收和再利用来自经处理的废物的所有营养物和热能。它还可以达到在所有过程中对环境几乎零污染的目标。为了更好的操作效率,专门为本发明生物反应器系统设计了斜锥搅拌装置、鱼犁搅拌装置和涡流花式涡轮。

标签:
废水处理
其他 - 其他 来源:北方有色网 2023-03-19
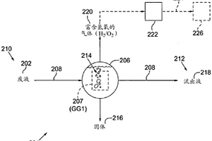
通过制备和利用氢氧气的废液处理

用于在废物处理系统中减少废液中的氧化还原活性污染物的方法和系统,包括通过使在所述废液中的氧化还原活性污染物接触由氢氧气发生器原位产生的富含氢氧的气体而执行废物处理系统的单元过程,所述氢氧气发生器执行水分离技术。所述氢氧气发生器涉及向浸没在所述废液中的一系列紧密间隔的电极施加脉冲电信号,以从所述废液的水组分中产生富含氢氧的气体。在所述废液中的所述氢氧气发生器的操作可以完成用于废水处理的一个或多个单元过程,诸如氧化、汽提、浮选、消毒、调节、稳定化、稠化和脱水等。

标签:
废水处理
其他 - 其他 来源:北方有色网 2023-03-19
介质过滤器到膜重力过滤器的转换

一种常规介质过滤器(如重力砂过滤器)转换成膜过滤器。介质被移除并且由浸入式膜模块替换。跨膜压力在没有吸入泵的情况下由静水头压差产生,由此产生膜重力过滤器(MGF)。优选的操作参数包括5‑20kPa的跨膜压力、每天1‑3次反洗以及10‑20L/m2/h的通量。膜以氯或另一氧化剂加剂量,优选以每周等同700分钟*mg/L或更少的Cl2。少氧化剂剂量被认为提供多孔生物膜或污垢层,而不显著地移除该层。可修改介质过滤器,使得反洗废水从罐的底部附近移除,而不是穿过膜模块上方的反洗槽。膜完整性测试可在罐在反洗之后清空的同时进行。

标签:
废水处理
其他 - 其他 来源:北方有色网 2023-03-19
浸没式板式正渗透系统

本文描述的是一种浸没式板式膜装置,其意图用于正渗透工艺、特别地用于浓缩各种工艺流例如池中的那些。可以被浓缩的进料流的特定示例是例如以下进料液:盐水、海水、钻井泥浆、废水、生物沼渣、及类似物。因此,本文描述的工艺和装置对于使太阳能蒸发池和钻井泥浆池的内容物脱水以及因此浓缩该内容物是有用的。

标签:
废水处理
其他 - 其他 来源:北方有色网 2023-03-19
水处理设备和系统
水处理设备和系统 1199     
 0

本发明涉及水处理设备和系统,具体涉及用于处理具有引流管系统的过滤介质设备中的废水的系统和方法。过滤介质可以是核桃壳介质。

标签:
废水处理
其他 - 其他 来源:北方有色网 2023-03-19
具有环路反应器的共生藻类系统

根据本公开,公开了一种藻类生长和培养系统,其提供生产藻类生物质作为用于基于藻类的产品例如生物燃料制造的原料的成本有效的方法,并期望地影响替代/可再生能源生产、废物流中的营养物回收和有价值的副产物生产。本文讨论的系统是用于废水处理、用于副产物生产的藻类菌株选择、以及作为用于肥料生产的原料收获的藻类油提取废物或另外的藻类的再利用的综合系统方法。本文讨论的系统的实施方案提供了经济上可行的藻类生产系统和方法,其允许诸如生物燃料、肥料等的藻类衍生产品与市场上的石油产品竞争。

标签:
废水处理
其他 - 其他 来源:北方有色网 2023-03-19
在流体中形成的等离子体

本发明提供了一种在流体中产生等离子体的方法和设备。流体(3)位于具有一对隔开成为阴极和阳极的电极(4,6)的槽(2)中。在靠近阴极的流体内引入或产生气泡流。通过在阴极和阳极之间施加电位差使得在气泡区域中形成辉光放电,并在气泡内形成已电离气体分子的等离子体。然后该等离子体可以用于电解、气体生产、废水处理或杀菌、矿物提取、生产纳米颗粒或材料增强。该方法可以在大气压和室温下进行。该电极可以具有捕获其邻近的气泡的装置。电极之间可以存在隔离物。

标签:
废水处理
其他 - 其他 来源:北方有色网 2023-03-19
洗涤剂组合物
洗涤剂组合物 1125     
 0

一种洗涤剂组合物,其包含无机粉体和一种肥皂,如钠皂,其中无机粉体是沸石、碳酸钙、二氧化硅、陶瓷粉、藻类化石粉、海贝壳粉等,通过向其中添加菠萝汁并发酵,从而将菠萝酶固定于其中。不同于合成洗涤剂,该组合物不会造成水污染,而且有效避免了洗涤排出的废水造成的水污染。此外,由于菠萝酶具有有效的净水能力,因此该组合物能对下水管道、污水净化池等的内部进行净化从而提高了它们的效能。这样,水污染从而得到缓解。

标签:
废水处理
其他 - 其他 来源:北方有色网 2023-03-19
含有共混聚合物而成的液体中物质转移材料

本发明的课题在于提供一种液体中物质转移材料,其可以捕集·除去在废水中、废液中或者某限定区域液体中所含的目的物质,并且进而能够容易地将捕集了目的物质的聚合物从其溶液中取出。本发明涉及含有共混聚合物而成的液体中物质转移材料,所述共混聚合物含有胺系聚合物和亲水性聚合物。

标签:
废水处理
其他 - 其他 来源:北方有色网 2023-03-19
用以去除总溶解性固体的流过式吸附器

本发明公开一种用以去除总溶解性固体的流过式吸附器。含有大量总溶解性固体(Total?Dissolved?Solids,TDS)的海水原液通过一个盛装一种吸附材料的流过式吸附器(Flow?Through?Adsorber,FTA),海水的TDS便立刻被大量除去,而吸附材料无须通电。许多物质可用来制作上述FTA所使用的具有双性官能团的吸附材料。吸附材料的双性官能团之一来自磷酸化(phosphorylation)赋予的吸附阳离子的原子团,另一官能团则来自铵化(amination)产生的吸附阴离子的原子团。依应用的需要,吸附材料可制成透过膜或填充床的形式。当吸附材料饱和时,可利用TDS比被处理液低的液体来进行在线再生。除了海水,本发明还能以极低的费用处理其它为TDS所困扰的废水。

标签:
废水处理
其他 - 其他 来源:北方有色网 2023-03-19
信息处理设备、控制设备、车辆和洒水方法

本申请涉及信息处理设备、控制设备、车辆和洒水方法。一种信息处理设备包括通信单元和控制单元。控制单元被配置为基于指示路面状况的信息来确定洒水地点,并且被配置为通过通信单元向将要在洒水地点上行驶的至少一个车辆发送指示泼洒所述至少一个车辆的废水的通知。

标签:
废水处理
其他 - 其他 来源:北方有色网 2023-03-19
用于油炸机烟囱的水的回收和处理的方法

一种用于减少来自于油炸机烟囱的回收水中的丙烯酰胺的量的方法。本发明提供一种处理废水/工艺水中的丙烯酰胺的方法。在氧化化合物(例如,海波试剂和芬顿试剂)的存在下,有机化合物(例如,苯酚类化合物、丙烯酰胺和酚类化合物)能够被氧化。芬顿试剂是铁盐(例如,硫酸亚铁‑FeSO4)和过氧化氢(H2O2)的反应的产物。它产生OH*(自由基),与传统氧化剂(例如,氯)相比,OH*具有明显更强的氧化能力。收集油炸机烟囱的水并且使用芬顿试剂来处理油炸机烟囱的水,以使得回收水中的丙烯酰胺水平降低至低于0.1ppb。

标签:
废水处理
其他 - 其他 来源:北方有色网 2023-03-19
用超吸收剂粉末配置的纳米纤维织物

本发明涉及一种由具有在水存在下膨胀的核和表面后交联的壳的聚合物微粒所组成的超吸收剂粉末,所述粉末是那种在表面后交联之后其壳未经破碎的聚合物微粒的筛分级分。该超吸收剂粉末特别适合于配置由直径小于10μm的极细纤维或极细长丝制的纺织品,尤其是配置卫生制品。还建议用超吸收剂配置用于吸收和保留亲水性流体的纳米纤维网,其用于吸收和/或延缓释放至少一种以下流体:体液,人和动物的汗,水包括冷却水、冷凝水和水蒸汽,化学品包括农用化学品和杀虫剂,药物,杀生物剂,杀菌剂和杀真菌剂,诊断药,防火和灭火剂,清洁和净化剂,液压流体,加热和冷却流体,废水包括放射性污染的流体,香水。

标签:
废水处理
其他 - 其他 来源:北方有色网 2023-03-19
由氟化钙和硫酸制备氟化氢

氟化钙细粉或包含氟化钙细粉的残留物,例如来自于使用氧化钙或碳酸钙处理例如源于HF或肥料生产的废水或废气以除去HF或氟化物的残留物,可以通过以悬浮体的形式与硫酸进行反应而转化成HF和硫酸钙。未反应的氧化钙或碳酸钙为氟化钙与硫酸之间的吸热反应产生足够的热量,从而不需要外部的热量。

标签:
废水处理
其他 - 其他 来源:北方有色网 2023-03-19
具有管状形状的纳米纤维正向渗透膜的制造

本发明涉及通过用纳米纤维层(2)涂覆中空编织绳(3)来获得纳米纤维膜,以使用所述管状纳米纤维膜作为支撑层膜,以及通过用薄复合膜(1)涂覆所述管状纳米纤维膜的表面来制造正向渗透膜。特别是,在水和废水处理及脱盐过程中使用的管状纳米纤维正向渗透膜,具有高水通量和低反向盐通量,并且具有低结垢倾向,并且在本文中公开了其制造方法。

标签:
废水处理
其他 - 其他 来源:北方有色网 2023-03-19
用于纯化血液和其它流体的氧化还原控制的电吸着和分解装置

本发明涉及一种用于从血液和其它流体中去除物质的装置,所述装置包含:i)用于从血液、血浆、超滤液或透析液流体中去除物质如毒素、有毒溶质、有毒的小分子和中等尺寸分子和与蛋白结合的毒素的电催化分解过滤器,所述电催化分解过滤器包含直流电源,一组具有催化表面或与提供催化活性的吸着剂直接接触的电极,ii)用于从血液、血浆、超滤液或透析液流体中去除物质如毒素、有毒溶质、有毒的小分子和中等尺寸分子和与蛋白结合的毒素的电吸着过滤器,所述电吸着过滤器包含直流电源、一组电极、纳米结构的吸着材料和/或多孔聚合物基质,iii)供血液或血浆或透析液流体进入所述装置中的进口,iv)用于从所述装置中去除经纯化的血液、血浆、超滤液或透析液流体的出口,和v)导管,其连接所述进口与所述出口并且保持所述电吸着过滤器,以使得所述血液、血浆、超滤液或透析液流体被强迫通过所述电吸着和电催化分解过滤器,以及vi)传感器和控制系统,以保护装置不产生氧化应激。本发明的装置也适用于其它流体如水、废水、化学品和其它生物流体的纯化。

标签:
废水处理
其他 - 其他 来源:北方有色网 2023-03-19
可以再分散于水中并具有阳离子官能团的聚合物粉末组合物作为絮凝助剂的用途

本发明涉及可以再分散于水中并具有阳离子官能团的聚合物粉末组合物作为絮凝助剂,例如用于使充满固体的水或废水脱水的用途。

标签:
废水处理
其他 - 其他 来源:北方有色网 2023-03-19
作为硫化氢清除剂的烃溶性/分散性半缩甲醛

公开适用于涉及城市废水、烃、原油和天然气等等的生产、运输、储存和分离的应用的清除化合物和组合物。本文中还公开所述化合物和组合物作为清除剂,用于特别是涉及烃、原油和天然气的生产、运输、储存和分离的应用的方法。

标签:
废水处理
其他 - 其他 来源:北方有色网 2023-03-19
处理气体流的方法
处理气体流的方法 1156     
 0

一种通过在第一接触区域(3)使包含硫化氢和二氧化碳的气体(1)与包含硫酸铵和亚硫酸氢铵的洗涤液(2)接触产生硫代硫酸铵的气体处理过程。洗涤液可以在第二接触区域(6)内通过使氨气(8)和硫化氢(7)与水溶剂接触而生成。第一接触区域废水的氧化电位可以通过调整提供给第二接触区域的二氧化硫的量来控制。或者,第一接触区域的硫含量可以通过红外线分析器测量以及响应来调整的提供给第二接触区域的二氧化硫的量。此外,提供给第二接触区域的氨的量可以响应第二接触区域的PH值调整。

标签:
废水处理
其他 - 其他 来源:北方有色网 2023-03-19
电沉积处理装置及方法
电沉积处理装置及方法 1554     
 0

本发明提供一种电沉积处理装置及方法,其可以将由电沉积产生的处理液中的金属离子浓度降低到能够向外部排放的水平,而且由半导体制造装置产生的废水量即使较多,也能够进行处理。电沉积处理装置具有:阴极(3),其使被处理水中的金属离子以金属的形态析出;阳离子交换膜(4),其与阴极(3)相向配置;以及阳极(6),其通过介入阳离子交换体(5)而被设置为与该阳离子交换膜(4)相对置;其中,将被处理水供给至在阴极(3)和阳离子交换膜(4)之间的空间内。

标签:
废水处理
其他 - 其他 来源:北方有色网 2023-03-19
六水三氯化铁的固化制造方法及其固化制造系统

一种六水三氯化铁的固化制造方法,通过固化制造系统制造,主要先以含有盐酸的废酸液、铁,或铁、盐酸、水为原料,得到氯化亚铁液,然后,在氯化亚铁液中加入氧化剂,得到氯化铁液,及在负压真空环境中,以介于30℃~100℃的工作温度,加热氯化铁液,得到蒸馏废水,及浓缩后的氯化铁液,最后,在低温干燥环境中,以‑20℃~+20℃的工作温度,冷冻并干燥前述浓缩后的氯化铁液,使浓缩后的氯化铁液在放热过程中长晶,得到纯度介于60%~99%的六水三氯化铁固体。借此,本发明不含硫酸根或有机溶剂,且能够使用废酸液形成环保再生产品,所取得的氯化铁重量百分浓度稳定,不但制程能够符合环保需求,且能够简化制程,及提升产品质量。

标签:
废水处理
其他 - 其他 来源:北方有色网 2023-03-19
用于检测水处理设备中异常的方法

一种用于操作水处理设备的方法,该方法包括检测该设备的操作中的异常的阶段,其特征在于,该异常检测阶段包括以下措施的实施:‑提供代表该设备的操作状态的数据,这些数据由安装在该设备本身中的选定位置处、或该设备的输入管道或输出管道上的传感器提供;‑在适当的情况下,还提供附加数据,这些数据包含在由以下形成的组中:i)关于日期/时段的数据,在这些日期/时段期间,该设备的操作受到监测;j)代表上游机器的状态的数据,该上游机器产生要在该设备中处理的废水;k)表征气候条件的天气数据,在这些气候条件下该设备的操作受到监测;‑提供用于获取和处理这些数据的系统,该系统配备有用于处理这些数据的算法,该算法能够执行以下:a)执行学习阶段,在该学习阶段期间,该系统针对所有这些传感器计算概率分布的参数、并且在适当的情况下计算所述附加数据;b)执行使用该算法的阶段,在该阶段中该系统将由这些传感器实时读取的值插入到该算法中,以便针对所有这些传感器计算概率密度,并且根据该密度的结果,如果该概率是低的,则断定这些传感器正在传送与它们在该学习阶段期间传送的值非常不同的值,并且然后标记异常。

标签:
废水处理
其他 - 其他 来源:北方有色网 2023-03-19
分离膜组件的清洗方法和制水方法

一种对使用分离膜过滤原水后的分离膜组件进行清洗的方法,所述原水含有硬度比分离膜高的颗粒。本发明的目的是有效降低在空气清洗时高硬度颗粒所产生的对膜外表面的摩擦,在接下来供给至过滤工序时,抑制来源于膜表面的高硬度颗粒的滤饼过滤阻力,可以在低的膜过滤压差下稳定运转。所述清洗方法中,过滤终止后,在将分离膜组件内的膜上游侧的水排到体系外之后,一边实施反压清洗一边将分离膜组件内的反压清洗废水排出,接着,实施以下(a)和(b)中的任一工序后将分离膜组件内的膜上游侧的水排到体系外,所述工序(a)为用水充满分离膜组件内的膜上游侧,进行空气清洗的工序;工序(b)为一边向分离膜组件内的膜上游侧供水一边进行空气清洗的工序。

标签:
废水处理
其他 - 其他 来源:北方有色网 2023-03-19
再生水的制造方法
再生水的制造方法 944     
 0

提供一种无需使用大量臭氧,能够以低成本由废水制造处理水质优异的再生水的方法。使用臭氧接触塔(2)等使臭氧与污水处理水等原水接触,提高原水中固体成分的凝集性之后通过凝集剂注入泵(6)注入凝集剂使其凝集,用分离膜(8)进行膜过滤,制造再生水的方法。用溶存臭氧浓度计(5)测定分离膜前的原水中的残留臭氧浓度,随着原水的水质恶化,当必要的臭氧量超出臭氧发生器的能力从而残留臭氧浓度低于规定值时,增加凝集剂的注入量,在必要的臭氧量没有超出臭氧发生器的能力的区域,对应于投入臭氧量或臭氧消耗量增减凝集剂的添加量。

标签:
废水处理
其他 - 其他 来源:北方有色网 2023-03-19
铁还原催化剂及水处理装置,以及水处理方法

本发明的课题在于在利用了伴有3价铁离子的还原反应的芬顿反应的水处理之中,提供高效率的水处理方法。提供高效率的水处理方法中所使用的铁还原催化剂以及水处理装置。本发明的解決手段为一种铁还原催化剂,是在使用含可氧化性污染物质的废水进行芬顿反应,氧化所述可氧化性污染物质的氧化工序中所使用的铁还原催化剂,其满足下述条件(A)。(A):相对于所述铁还原催化剂的通过X射线光电子能谱测定检测出的元素的峰面积的总和,作为O1s的峰面积的比例而算出的氧原子浓度为0.01摩尔%以上9.0摩尔%以下。

标签:
废水处理
其他 - 其他 来源:北方有色网 2023-03-19
层式的热和质量传递应用

本发明公开了一种分析用的将涉及热和质量传递的操作过程分离成热传递区和质量传递区的原理。给出了依照多层的热和质量传递原理的两种应用。第一种涉及顶部废水汽提塔和酸气处理的改进。第二种涉及利用带有省热器的改型排气口,从一种蒸汽炉脱气器的蒸汽中同时回收热和冷凝物。

标签:
废水处理
其他 - 其他 来源:北方有色网 2023-03-19
上一页 8 9 10 11 12 ... 59 下一页
共59页    到第

北方有色为您提供最新的其他有色金属废水处理技术理论与应用信息,涵盖发明专利、权利要求、说明书、技术领域、背景技术、实用新型内容及具体实施方式等有色技术内容。打造最具专业性的有色金属技术理论与应用平台!

全国热门有色金属设备推荐
展开更多 +
全国热门有色金属技术推荐
展开更多 +

 

江西省隆恩特环保设备有限公司
宣传

报名参会
更多+

报告下载

有色专家
更多+

中南大学
常务副校长
有研科技集团有限公司
首席科学家
矿冶科技集团有限公司
党委书记 / 董事长
鞍钢集团有限公司
中国工程院院士
中国矿业大学(北京)
院长/教授
赤泥综合利用研究报告2025
推广

热门技术
更多+

推荐企业
更多+

福建省金龙稀土股份有限公司
宣传

发布

在线客服

公众号

电话

顶部
咨询电话:
010-88793500-807